Admin Dashboard

Admin Dashboard

Overview

The Home dashboard contains three main sections: the banner widget, the courses widget, and the section containing other widgets, including custom report widgets that can be configured by the site administrator.


Configuring the Admin dashboard

Administrators can configure the Admin dashboard by adding, removing, and rearranging widgets. To see the admin dashboard, click Home from the left bar, then visit the Admin tab.

The widgets show important information about courses, learners, e-commerce, enrollments, and more. The widget data is cached, and it's renewed every 24 hours by default. At the bottom of a dashboard is displayed how old the data is, and you can click the icon to force-refresh the data.

To configure dashboard widgets, click the "Edit widgets" button on the upper-right side of the Admin dashboard.

Then select "Center panel".

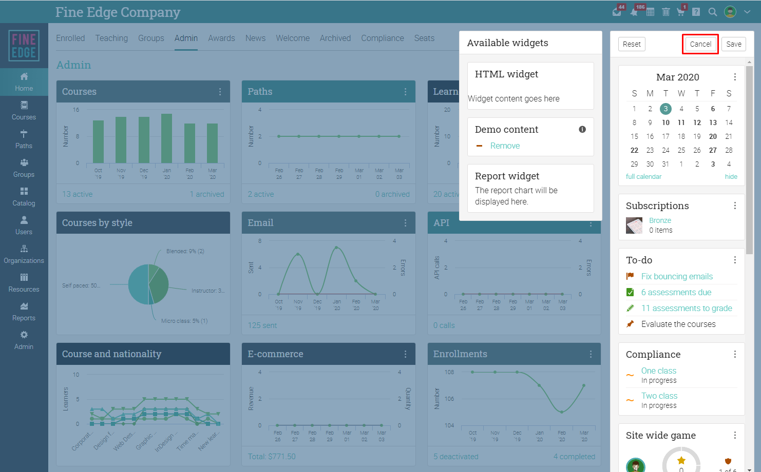
The widget editor will open, which allows you to reorder widgets as well as add/remove widgets from/to the "Available widgets" list. To change the order of the widgets, move them into their new position using drag-and-drop.

To add new widgets, move them from the "Available widgets" area to the center panel using drag-and-drop.

To remove a widget from the right panel, click on its icon and select Delete or move the widget to the "Available widgets" area using drag-and-drop.

When you finished configuring the widgets, click Save.

If you want to discard the changes you made, click on Cancel.

If you edit a custom widget arrangement, you can reset it back to the initial defaults by clicking the Reset option.

You can select between 7 days, 4 weeks, and 6 months view for most widgets. To change the view, click the icon on the widget and then select the view.

Many widgets also allow you to change the chart style. The default chart style is "Spline", and you can change it to Column, Area, and Pie.

Configuring custom report widgets

You can add report widgets to the home dashboard. Please note that you can only attach widgets to scheduled reports that return a chart. To add a report widget, go to the dashboard and click the edit widgets button.

Select the center panel.

Click on the report widget in the "Available widgets" area and drag it over to the dashboard.

To associate the widget with a custom report, click on the three dots and select Report.

A pop-up will open where you can select one of your scheduled custom chart reports.

The selected report will be added to the dashboard. The data will be refreshed every time the report runs, based on the defined schedule.

If you want to change the title of the report or you want to delete it, click on the three dots.

You can add as many report widgets as you want. When you finished adding the widgets, click Save.

To learn more about creating custom reports, please visit the Reports topic.

Configuring right panel widgets

Site administrators can configure the right panel of the main dashboard by adding, removing, and re-ordering its widgets. Please note that only full administrators can edit the main right panel widgets since any change to the widgets is seen by every user on the site. 

To start configuring right panel widgets, click the "Edit widgets" button on the upper-right side of the main dashboard.

Then click "Right panel".

The widget editor will open, which allows you to reorder widgets as well as add/remove widgets from/to the "Available widgets" list. To change the order of the widgets, move them into their new position using drag-and-drop.

To add new widgets, move them from the "Available widgets" area to the right panel using drag-and-drop.

To remove a widget from the right panel, click on its icon and select Delete or move the widget to the "Available widgets" area using drag-and-drop.

When you finished configuring the widgets, click Save.

If you want to discard the changes you made, click on Cancel.

If you edit a custom widget arrangement, you can reset it back to the initial defaults by clicking the Reset option.

HTML widgets

HTML widgets are special because you can add as many of them as you like.

To start configuring the HTML widget, click on its icon.

To add a name to the widget and configure its visibility, click on Settings from the dropdown.

Add a name, define the user categories who will see the widget, and select if you want it to be minimizable, then click Save.

To add content to the widget, click on Editor.

You can use the HTML editor to build the content of the widget, then click Save.

To delete an HTML widget from the right panel, click the Delete option from the dropdown.

Custom report widgets

You can add report widgets to the admin dashboard, both on the center and right panel. Please note that you can only attach widgets to scheduled reports that return a chart. To add a report widget, go to the dashboard and click the edit widgets button.

Select where you want to add the report widget, on the center panel or on the right panel.

Click on the report widget in the "Available widgets" area and drag it over to the dashboard.

To associate the widget with a custom report, click on and select Report.

A pop-up will open where you can select one of your scheduled custom chart reports.

The selected report will be added to the dashboard. The data will be refreshed every time the report runs, based on the defined schedule.

If you want to change the title of the report or you want to delete it, click on.

You can add as many report widgets as you want.

When you finished adding the widgets, click Save.

To learn more about creating custom reports, please visit the Reports topic.

Configuring the dashboard

In the Admin/Dashboard area, Administrators can configure the dashboard to display an overview of the course catalog as well as the content that is displayed if a learner/instructor is not enrolled/teaching any courses.

Settings

In the Settings area, you can choose to include the item description on the dashboard tiles.

If you enable this option, the short description of groups, courses, and learning paths will be displayed on their dashboard tiles.

In the Settings area, you can also select if you want to display a logo of the user's organization in the upper-right hand of their dashboard.

Enrollments

To change the default content that is displayed when a learner is not enrolled in any courses, click Edit. 

Teaching

To change the default content that is displayed when an instructor is not teaching any courses, click Edit. 

Groups

To change the default content that is displayed when a user is not a member of any group, click Edit. 


    • Related Articles

    • Home dashboard configuration

      Overview The Home page is the first thing users see when they log in. The home page dashboard makes it easy for users to quickly view banner information, locate their courses, check the calendar, and more! The Home dashboard contains three main ...
    • Admin: Classes and courses

      Overview To see a list of all the courses at your company, hover over the Courses tab and click List. If you are in academia, you will access classes. If you are in a business, you will access courses. The terms are interchangeable in this article. ...
    • Widgets

      Overview You can configure the widgets on the Admin dashboard, in the right bar of courses, learning paths, groups, and the right panel of the main dashboard by adding, removing, reordering widgets. The new streamlined home dashboard design replaces ...
    • Webhooks

      Overview Using our rules engine, you can configure our platform to call a third-party API whenever a particular event occurs. For example, you can tell the platform to call an API on your own servers whenever a student completes a particular course. ...
    • Policies

      Overview There are many policies that you can set for your company, such as the features that learners, instructors, and administrators can access. Setting these policies is one of the most important things for an administrator to do. To see your ...